Now in early access

The operating system for organic growth

Stop exporting SEO data into ChatGPT and stitching strategies in Google Docs. RankOS gives you AI agents that handle keyword research, competitor analysis, and content strategy from start to finish.

No credit card required · Connect Google Search Console · See results in minutes

app.rankos.co
RankOS site dashboard showing keyword rankings, strategy performance, AI agent actions, content pipeline, and market intelligence

Powered by the same data the pros use

Google Search Console
DataForSEO
Anthropic Claude
OpenAI
Cloudflare

You didn't get into SEO to spend your days moving data between tabs

You got into this because you're good at finding opportunities and building strategies that work. But somewhere along the way, the job became about exports, spreadsheets, and prompt engineering. The strategic work keeps shrinking to make room for the operational grind.

The work that drains you isn't the work that matters

The hours you spend pulling reports, reformatting data, and assembling deliverables don't move the needle for your clients. They just keep the machine running. You know this, but there hasn't been a better option.

Scaling shouldn't mean burning out

Taking on more clients should feel like growth, not survival. But when every new account means another round of the same manual process, growth starts to feel like a trap you built yourself.

AI promised to help, then added more work

ChatGPT gave you a faster way to draft content, but it also gave you a new workflow to manage. Prompt, check, re-prompt, verify the data, format the output. The AI helps with pieces. Nobody's connected the pieces into a system.

What your free audit reveals

Connect Google Search Console and RankOS builds this profile of your site in minutes. Real data, real analysis, zero guesswork.

Site Insights / Business Profile
Business Profile Confirmed
Your Business Context
Business Type SaaS
Primary Offering Project Management Software
Target Audience Remote teams & startups
Conversion Goals
Free Trial Signup primary Demo Request
Avg Conversion Value
$89/mo confirmed
Value/Click $0.42 – $0.67
Est. Conversion Rate
2.8% AI estimated 78% confidence
AI-Detected Context
Detected Industry Technology / B2B SaaS
Business Model Subscription (B2B)
Products Detected 12 features across 8 pages
CTAs Found 8 conversion points
Confidence
91%
Last Analyzed 2 hours ago
Sample audit from the RankOS platform
Get a Free Site Audit

Takes less than 2 minutes

AI agents that do the actual work

RankOS replaces the Ahrefs → ChatGPT → Google Docs → WordPress juggle with a single platform where AI agents handle research, analysis, strategy, and content creation. You set the level of oversight.

01

Portfolio Dashboard: See everything, instantly

Know exactly where every site stands. Impressions, clicks, average position, keyword count, visibility score, all updated daily from Google Search Console and DataForSEO. No manual exports. No spreadsheet dashboards. One view for your entire portfolio.

For agencies: Onboard a new client site with keyword gap analysis and a content plan in under 30 minutes.

RankOS portfolio dashboard showing multiple websites with performance metrics
02

Agentic SEO Workflows: Research that runs itself

This isn't a chatbot. RankOS runs multi-step AI agents that chain together keyword research, SERP analysis, competitor benchmarking, and content strategy into autonomous workflows. The AI works through problems the way a senior SEO analyst would: methodically, with evidence.

Each workflow shows its reasoning: numbered steps, confidence levels, data sources, scoring breakdowns, and alternatives considered. You see exactly why the AI recommended what it did.

RankOS site insights showing AI-generated analysis with reasoning panels and data tables
03

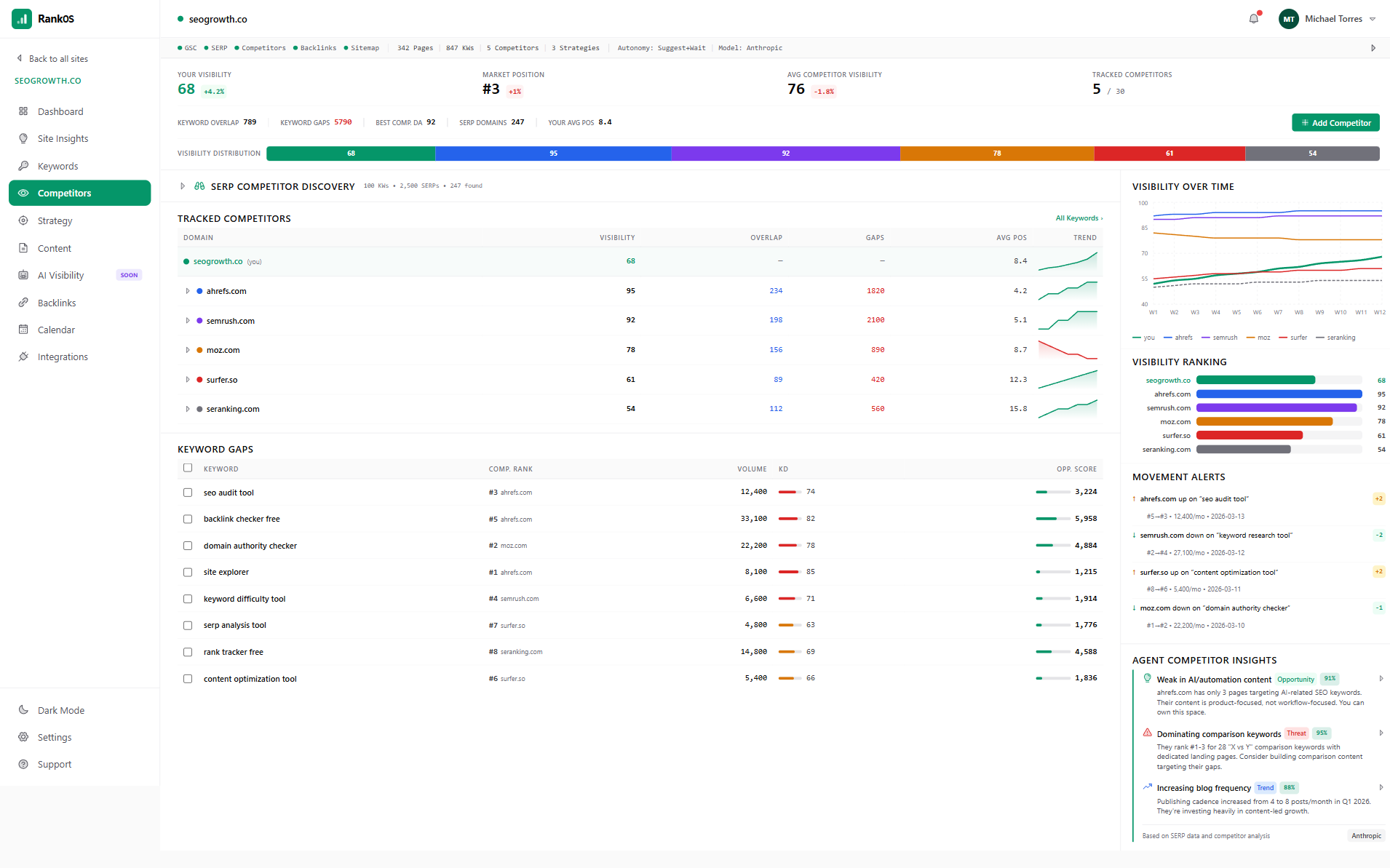
Competitor Intelligence: Know what they rank for (and you don't)

RankOS discovers up to 30 competitors from your actual SERP landscape, including ones you didn't know about. Track visibility changes, find keyword gaps, get movement alerts when competitors gain or lose ground, and turn those gaps directly into strategy items.

Every insight comes with an evidence panel. No black-box recommendations.

RankOS competitor analysis showing tracked competitors, keyword gaps, and movement alerts

Seen enough?

Get a Free Site Audit

No credit card required

04

Content Strategy Builder: From keywords to calendar in minutes

Select your focus area and target keywords. AI generates prioritized strategy items with structured reasoning: why this keyword, why this priority, expected outcome, confidence score. Accept, reject, or modify. Send to your content calendar. Done.

The system knows your site's authority, competitive position, content coverage, and business context. Strategies reflect your specific position and goals.

RankOS content strategy builder showing active strategies with keywords and confidence scores
05

AI Content Pipeline: Draft, review, publish

Strategy items flow into an automated content pipeline: suggestions → drafts → review → approved → scheduled. Set your automation level per workflow: fully manual, suggest-and-wait, or fully autonomous. The AI generates SEO-optimized articles based on your approved strategy, scored against real ranking data.

Goal: 10 suggestions → 3 strong drafts → 1 approved article. Quality over quantity.

RankOS content pipeline showing suggestions, drafts, and approved content with AI recommendations
06

Progressive Autonomy: You choose how much the AI does

Not ready to hand over the keys? Run everything manually. Want the AI to suggest and wait for approval? Done. Ready for full automation? Flip the switch per workflow: content strategy, content drafting, keyword research, competitor analysis. Each one independent. Change anytime.

Human-in-the-loop is always available. Never mandatory. Never removed.

RankOS autonomy settings showing per-workflow automation controls

Stop juggling six tools for one job

RankOS replaces the Ahrefs → ChatGPT → Google Docs → WordPress juggle with a single platform. Get a free site audit in minutes.

Data-first. Chrome second.

RankOS is built like a Bloomberg terminal for SEO — dense, fast, and designed for people who actually use the data.

Real SEO Data, Not Estimates

Google Search Console for clicks, impressions, CTR, and position data. DataForSEO for keyword tracking, backlink profiling, SERP monitoring, and domain metrics. No scraped data. No ballpark numbers.

AI Reasoning You Can Inspect

Every AI-generated recommendation includes an expandable reasoning panel: numbered steps, confidence levels, data inputs, scoring breakdowns, and alternatives considered. Understand the "why" behind every suggestion.

Per-Page Content Analysis

Every crawled page shows word count, heading structure, internal links, external links, and detected CTAs. All linked to GSC performance data so you see real clicks, impressions, and position per page.

Keyword Suggestions With Reasoning

AI surfaces keyword opportunities from four sources: GSC impressions, SERP analysis, competitor gaps, and market trends. Each suggestion includes estimated volume, difficulty, and a rationale explaining why it matters. Accept to start tracking.

Content Calendar That Connects to Strategy

Month and week views with drag-and-drop scheduling. Status colors mark each pipeline stage: planned, drafted, in review, approved, scheduled. Every item traces back to a strategy and target keyword.

Multi-Site Portfolio Management

Agencies and freelancers manage every client from one account. Per-site dashboards, per-site team permissions, per-site autonomy settings. Add sites as you grow.

Team Collaboration With Granular Permissions

Invite team members. Assign them to specific websites. Control module-level access. Up to 5 members per site on Pro plans.

Choose Your AI Model

Select Anthropic Claude or OpenAI for all AI features, including analysis and content generation. Use the model you trust for the work you're doing.

From zero to active SEO strategy in under two hours

Sign up, connect Google Search Console, and get your first site insights report for free.

1

Connect your site

Sign in with Google or email. Connect your Google Search Console property. RankOS pulls your performance data and runs an initial SEO audit automatically.

2

Discover your landscape

RankOS identifies your competitors from actual SERP data, finds keyword gaps, and maps your site's strengths and weaknesses against the market.

3

Generate your strategy

AI agents analyze your data and generate a prioritized content strategy, complete with reasoning, confidence scores, and expected outcomes. Accept what works. Modify what doesn't.

4

Build and schedule content

Approved strategy items feed into the content pipeline. AI drafts SEO-optimized articles. Review, approve, and schedule to your calendar. Set automation levels to match your comfort.

Stop paying agency prices for SEO you can't see

Agencies charge $2,000–$5,000/month and send you a PDF report you don't understand. With RankOS, you see every keyword, every competitor move, every strategic decision, all explained in plain English by AI. Go from no process to an active content strategy with AI-drafted articles in under two hours. Spend ~2 hours per week instead of 15–20.

RankOS site dashboard showing comprehensive SEO metrics, keyword rankings, and AI agent activity

Multiply your output by 5x without hiring

You're not capacity-limited by skill. You're limited by time. RankOS handles the research, analysis, and first-draft work that eats 80% of your hours. Onboard a new client in 30 minutes. Run autonomous keyword research and competitor monitoring across your entire portfolio. Manage multiple sites with per-client dashboards, team permissions, and independent autonomy settings.

RankOS portfolio overview showing multiple client websites with performance metrics

Simple pricing that scales with your portfolio

Start free with $5 in API credits. Upgrade when you're ready. No contracts. Cancel anytime.

Free Plan · $0 forever · 1 site · $5 API credit included · Core dashboard & keywords

Your $5 credit covers the full setup journey. When it's used up, you keep read-only access to everything you've built. No time limit.

Save 20%

Starter

$49 /month

$588/year · billed annually

For business owners getting serious about SEO with guided AI analysis.

Starter includes:

  • 1 website
  • Up to 3 team members
  • Google Search Console integration
  • Full site health & domain metrics
  • Sitemap crawling with per-page analysis
  • Keyword tracking, groups & history
  • Backlink monitoring & scoring
  • Basic AI analysis & competitor discovery
  • AI business profile detection
  • Included API usage allowance

Pro

$79 /month

$948/year · billed annually

Full-featured SEO platform with advanced AI, content strategy, and content generation.

Pro includes:

  • 1 website
  • Up to 5 team members
  • Everything in Starter, plus:
  • Advanced AI analysis & full competitor scanning
  • Keyword gap analysis & conversion estimates
  • Content strategy builder with auto-generation
  • AI content pipeline (ideas, drafts, review, calendar)
  • AI model selection (Anthropic / OpenAI)
  • Configurable autonomy levels
  • WordPress, Zapier & Sanity integrations (coming soon)
  • Included API usage allowance

Pro Multi

$139 /month

$1,668/year · billed annually

Everything in Pro for up to 3 sites. 44% savings versus separate Pro subscriptions.

Pro Multi includes:

  • 3 websites
  • Up to 5 team members per site
  • Everything in Pro, plus:
  • Multi-site portfolio management
  • 44% savings vs. separate Pro subscriptions
  • Included API usage allowance
Enterprise

Unlimited sites, custom API allowances, dedicated support & SLA. Built for agencies at scale.

Contact Us

Each plan includes a base API usage allowance. Overage is billed at a small markup. Higher tiers get lower overage rates.

Features Starter Pro Pro Multi
Google Search Console & Analytics
Google Search Console integration
Clicks, impressions, CTR & position data
Top search queries & top pages
Historical performance trends
Estimated monthly traffic value
Site Health & Domain Metrics
Domain authority tracking
SEO health score
Page speed analysis
Trust score
Mobile score
Core Web Vitals
Indexed pages monitoring
Crawl error detection
HTTPS status monitoring
On-Page SEO & Crawling
Full sitemap crawling
Per-page word count & heading analysis
Internal & external link breakdown per page
Per-page GSC data (clicks, impressions, position)
SEO best practices scan
Technical issues list with severity
Per-issue resolve checking
AI site analysis (strengths, weaknesses, opportunities) Basic Advanced Advanced
Business Intelligence
AI industry detection
Product & service detection
CTA detection with URLs
Primary CTA identification
Estimated conversion rate
Estimated conversion value
Estimated traffic value (combined with GSC data)
Keywords & Rankings
Keyword tracking & rankings
Keyword groups
Historical position charts
Position distribution breakdown
Search intent detection
AI keyword suggestions with reasoning Basic Full Full
Website keyword detection (frequency-based)
Keyword gap analysis (from competitor data)
Competitor Analysis
SERP competitor discovery Basic Full Full
Competitor frequency ranking across keywords
Competitor site scanning
Keyword overlap analysis
Gap analysis feeding back to keyword suggestions
Competitor tracking history
Backlinks
Backlink list & monitoring
Domain rating per link
Follow / nofollow classification
Spam score
First seen date & anchor text
Link quality scoring
Content Strategy
Strategy builder (focus, keywords, guidance)
Auto-generate up to 10 strategies at a time
Recurring strategy generation (weekly auto mode)
Strategy context summary (authority, competition, coverage)
Content Generation & Pipeline
AI content idea generation (10 per strategy)
AI first draft generation
Built-in markdown editor
Pipeline stages (suggestions, drafts, review, approved, scheduled)
Content calendar with drag-and-drop scheduling
AI model selection (Anthropic / OpenAI)
Configurable autonomy levels per workflow
Integrations
Google Search Console
WordPress (coming soon)
Zapier (coming soon)
Sanity CMS (coming soon)
Portfolio & Team
Websites 1 1 3
Team members Up to 3 Up to 5 Up to 5 per site
Multi-site management
Support
Dedicated support & SLA
Get started Get started Get started

What early users are saying

"I was spending $3,000/month with an agency and had no idea what they were actually doing. RankOS showed me my entire SEO landscape in an afternoon, and the AI strategy it generated was better than what I'd been paying for."

[Name]

[Title], [Company]

"I went from managing 6 clients to 15 without hiring anyone. The competitor analysis alone saves me hours per client per week."

[Name]

SEO Consultant

"The reasoning panels changed how we present to clients. Instead of 'trust us,' we can show exactly why we're targeting each keyword and what the expected outcome is."

[Name]

[Agency Name]

Questions you probably have

Everything you need to know about getting started with RankOS

How is this different from Ahrefs or SEMrush?
Ahrefs and SEMrush are excellent data tools. But they stop at data. You still have to export that data, analyze it yourself (or paste it into ChatGPT), build a strategy manually, and create content somewhere else. RankOS takes data from the same caliber of sources — DataForSEO and Google Search Console — and adds AI agents that do the analysis, strategy, and content work for you. One platform, end to end.
How is this different from using ChatGPT for SEO?
ChatGPT doesn’t know your site. Every session starts from zero — no memory of your keywords, your competitors, your content history, or your business context. RankOS maintains persistent context about your site and builds compounding knowledge over time. It also uses real SEO data, not training data from 2024.
What does the $5 free credit actually cover?
Enough to complete the full setup journey: connect your site, pull initial SEO data, run competitor discovery, identify keyword gaps, generate a content strategy, and start building your content calendar. The credit is consumption-based, not time-limited. Use it over a day or a month. When it’s depleted, you keep read-only access to everything.
Do I need SEO experience to use RankOS?
No. The AI interprets all data in plain language. You’ll see explanations like "Your site is ranking #14 for ‘best project management tools’ — this keyword gets 2,400 searches/month and you’re close to page one. Here’s a content strategy to push it higher." No jargon required.
How autonomous is the AI? Will it do things without my approval?
You control this per workflow. By default, the AI suggests and waits for your approval. You can dial it up to fully autonomous or keep it fully manual. Human-in-the-loop review is always available. It’s never removed, even at the highest autonomy level. The system never takes irreversible actions without the consent level you configured.
Can I choose which AI model to use?
Yes. Pro plans and above let you select between Anthropic Claude and OpenAI for all AI features, including analysis and content generation. Use whichever model you prefer.
What happens to my data if I cancel?
Your data (keywords, competitors, strategies, content, calendar) is retained until you explicitly delete your account. If you downgrade to Free, you keep read-only access. If you upgrade later, everything picks up where you left off.
Is this designed for agencies managing multiple clients?
Yes. The Pro Multi plan ($169/mo for 3 sites) and Enterprise plan (unlimited sites) are built for agencies and freelancers. Each site gets its own dashboard, team permissions, and autonomy settings. Team members can be restricted to specific client sites.
Where does the SEO data come from?
Two primary sources. Google Search Console provides verified ownership data — clicks, impressions, CTR, and average position from Google directly. DataForSEO provides keyword rankings, backlink profiles, SERP analysis, domain metrics, and competitor data. All real data, not scraped or estimated.

Your SEO strategy shouldn't require six tools and a prayer

Connect your site. Let AI agents map your competitive landscape, find your keyword opportunities, build your content strategy, and draft your articles. See every step of the reasoning. Keep as much control as you want.

No credit card required. Connect your site. See your audit in minutes.